
Tech Stack
Description
The Contact Center Solution is a web-based multi-channel communication tool developed using PHP, Bootstrap, and MySQL. It provides separate platforms for both admins and users, ensuring smooth communication and centralized management.
The user portal includes chat, email, and calendar integration to streamline communication workflows. On the other hand, the admin panel provides advanced features such as agent management, detailed reporting, and real-time dashboards.
The system was designed with performance, usability, and scalability in mind, enabling teams to enhance productivity and maintain seamless communication across channels.
- Built separate admin and user portals for efficient role-based access
- Implemented multi-channel communication (chat, email, calendar)
- Designed responsive UI using HTML, CSS, and Bootstrap
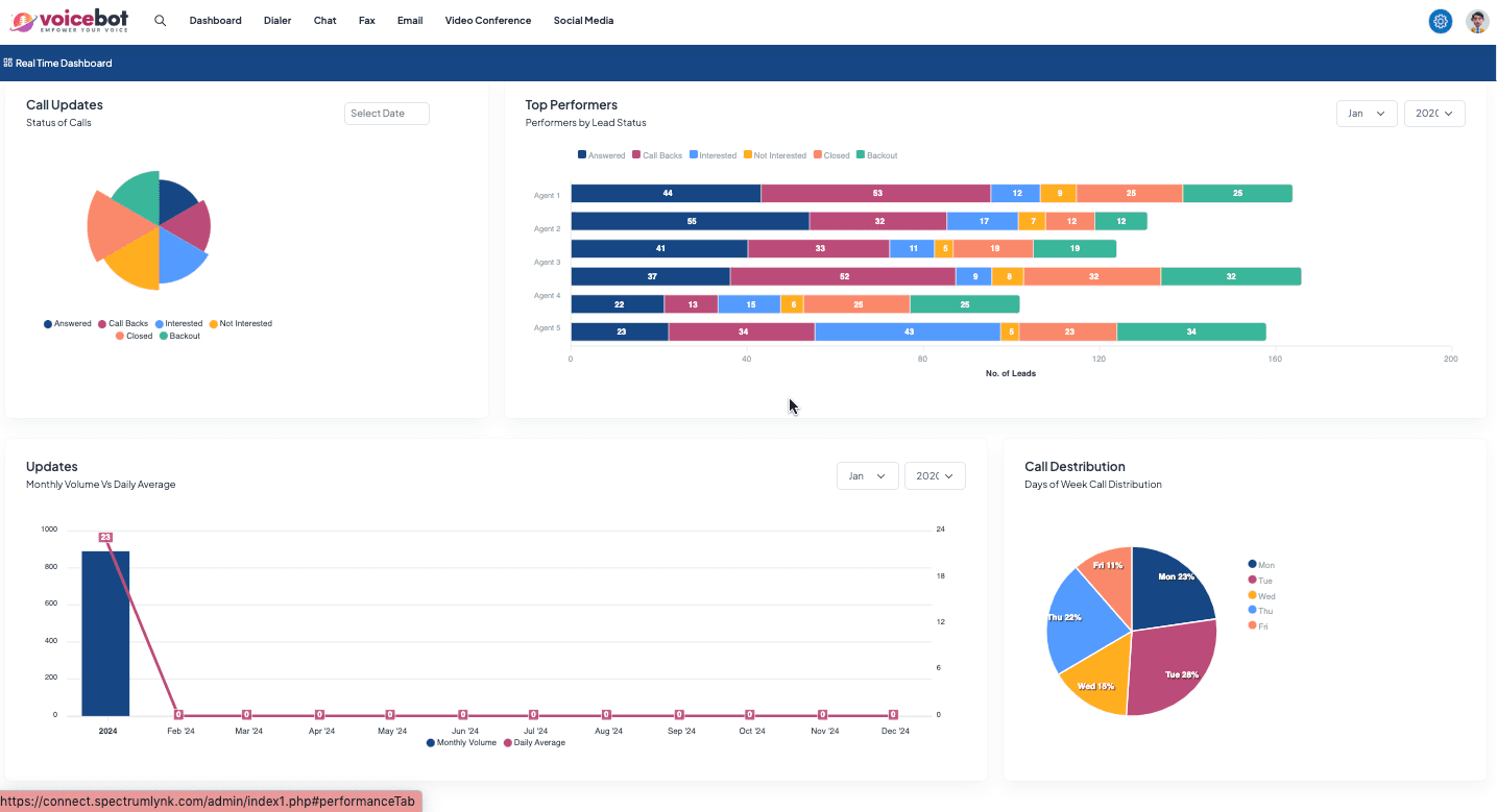
- Developed real-time reporting and analytics dashboards
- Integrated MySQL for secure data storage and management
- Enhanced agent productivity through streamlined workflows
Page Info
User Dashboard
User platform with chat, email, and calendar access










Admin Dashboard
Admin panel for managing agents, reports, and monitoring communication in real-time












